Base Wework: System Report in
Đã sửa đổi vào: Mon, 9 Tháng 12, 2024 lúc 5:09 CH
Wework system reports help owners have an overview of the activities/progress of departments, projects/teams, total amount of work on the system and classify by work status or evaluate the work efficiency of each member through many slices on the report.
To view system reports, follow these instructions:
Go to https://wework.base.vn/ or Base Wework on the app bar.
Click Reports on the main menu bar to view system reports.
(Note: Only Owner or Wework Admin have permission to view system reports)
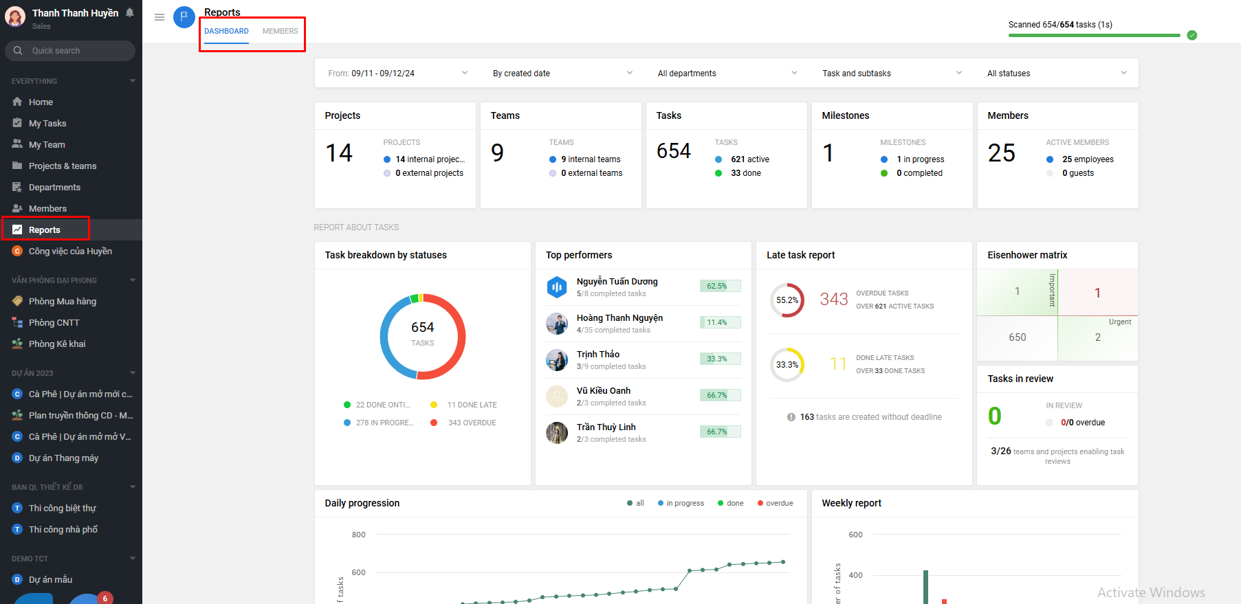
The system report is divided into 2 parts: Dashboard and Member.
1. Summary report:
a. Overview Report:
Owner can quickly view the total report on the total number of teams/projects and the status of these projects/teams on the system; the total number of tasks, goals initiated and classified by status in progress, completed; the total number of active accounts, including both member and guest accounts.
The data in the entire report will depend on the filters you choose: by time period, by creation date/deadline, by department, by tasks + subtask, by task status.
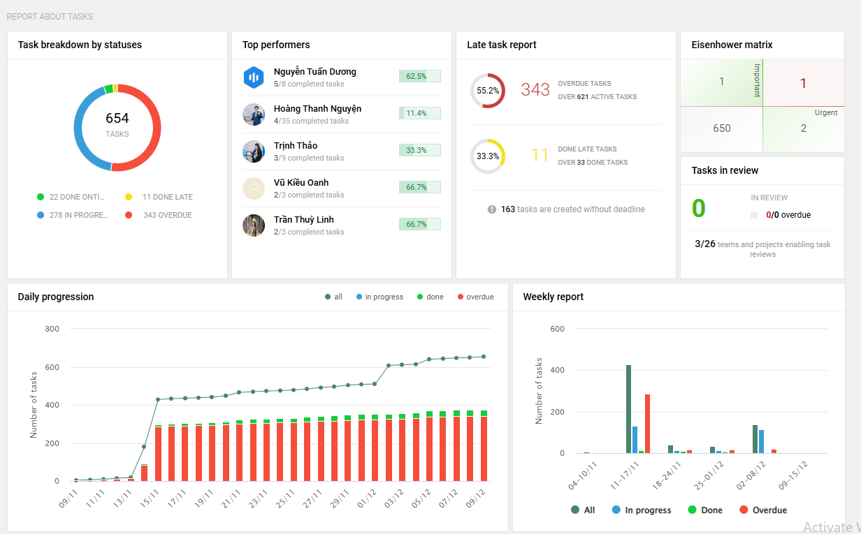
b. Report about tasks:
Task breakdown by status: includes 4 statuses: done on time, done late, in progresss, overdue
% of a job status = total jobs of that status / total jobs created
Top performer: arrange in descending order the 5 members who completed the most work.
Late task report: includes overdue work that is not completed (= total overdue work/ total active work (todo + doing)) and work completed after the deadline (= total work completed after the deadline/ total work completed)
Eisenhower matrix: the vertical axis is the jobs with the Important tag, the horizontal axis is the jobs with the Urgent tag and is listed as follows: 11 - number of jobs with the important tag, 27 - number of jobs with the important + urgent tag, 31 - number of jobs with the urgent tag, 3190 - number of jobs with no tag.
Tasks in review: includes the total number of jobs on the system waiting for review, including how many jobs waiting for review are overdue and how many projects/departments have this feature set up.
Daily progression: this report shows you the total number of tasks created and classified by status: active, done, overdue. When you hover over each task status for each day, you will see the specific number of tasks.
Weekly report: similar to daily report, weekly report totals the amount of work in a week and classifies it into 3 statuses: active, done, overdue. When hovering over each work status, the corresponding amount of work for that week will be displayed.
Task assignments by members: this report counts the number of jobs by each member on the system according to 4 job statuses: completed on deadline, completed after deadline, overdue and waiting for review.
Most work ahead: sort in descending order the 10 members on the system with the most unfinished work.
Top delayed: sort in descending order the 10 members on the system with the most overdue jobs.
c. Report by projects, teams and departments:
Project & teams: total number of tasks in a project/team and classify into 3 work statuses: completed, overdue and awaiting review. Descending order according to total number of tasks in each project/department.
Project report by stages: total number of projects on the system and classified into 6 statuses: in plan, need adjustment, urgent, closed and completed projects, closed and unfinished projects, closed and suspended projects.
Team report: statistics of total number of departments by active and closed status; total number of jobs in all departments and classified by 2 statuses: completed and overdue.

Report by department: total number of tasks created in each department and classified into 3 task statuses: completed, overdue, awaiting review.
Task allocations within departments: total number of tasks created in each department and classified into 4 work statuses: in progress, completed, overdue, awaiting review.
d. Report about milestones:
List of milrstones: sort the goal list by deadline from newest to oldest and display the list of people in charge of each goal, the amount of work completed/total work associated with that goal.
Milestones by departments: number of targets in each dept. Fan chart shows the depts with targets attached and % allocation is calculated = number of targets in each dept/ total number of targets in the system.
Top finishers: statistics of 5 people in charge of goal completion
e. Other insights:
In this report you have some other perspectives on the report.
Tag clouds: reports on tags across the entire system, tags with more jobs attached will be displayed larger and when hovering over each tag, the total number of jobs attached to that tag will be displayed.
Unit statistics:
147.7: on average 147.7 new jobs are created per week
5.9: on average 1 person creates 5.9 jobs per week
38.9: average number of jobs in a project
654: total number of comments
2. Member report:
With the member report, the owner can see the number of departments/projects that a member is participating in; the total number of assigned tasks and sub-tasks and classify them into 3 task statuses: completed, in progress, being reviewed, completed after the deadline and overdue according to the time of viewing the report.
Câu trả lời này có giúp ích cho bạn không? Yes No
Send feedbackRất tiếc là chúng tôi không giúp được nhiều. Hãy giúp chúng tôi cải thiện bài viết này bằng phản hồi của bạn.
	
                 






