Base Finance: Self-Onboarding - Chủ động làm quen với Base Finance+ in
Đã sửa đổi vào: Wed, 22 Tháng 5, 2024 lúc 8:09 CH
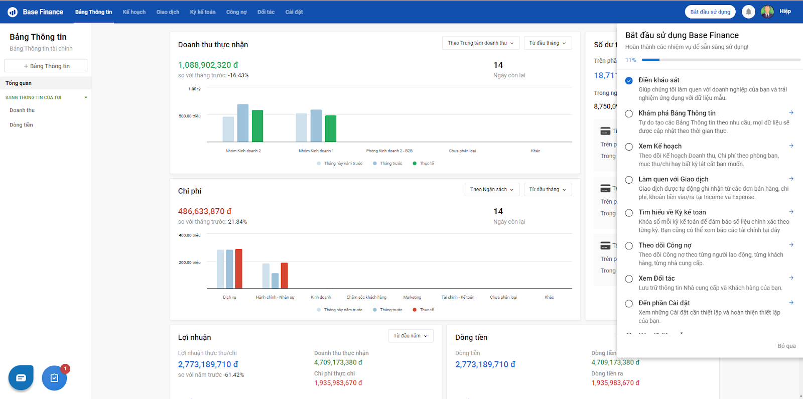
Khi người dùng bắt đầu sử dụng Finance+ (khi chưa có bất kỳ dữ liệu nào trên cả 04 apps: Base Finance, Base Expense, Base Income, Base Bankfeeds), tại màn hình chào đón của app Base Finance, System Owner hoặc App Admin Finance trả lời câu hỏi và khởi động Self-Onboarding:
Dựa trên câu trả lời cung cấp thông tin về Ngành nghề và Quy mô của doanh nghiệp, hệ thống tự động khởi tạo các thiết lập và dữ liệu mẫu phù hợp. Người dùng có thể khám phá lần lượt các phần tính năng trong app theo checklist:
Tại từng trang, Người dùng có thể xem Chú thích để tìm hiểu các khái niệm liên quan, cách thức hoạt động của tính năng:
Sau khi hoàn thành Self-Onboarding, System Owner hoặc App Admin Finance thực hiện Xóa dữ liệu mẫu => lựa chọn Xóa tất cả hoặc Chỉ xóa dữ liệu giao dịch, giữ lại dữ liệu thiết lập:
*Thiết lập Đơn vị tiền tệ
Khi bắt đầu sử dụng Base Finance+ (khi chưa tạo bất kì Tài khoản tiền nào), doanh nghiệp có thể thiết lập Đơn vị tiền tệ mà doanh nghiệp sử dụng, tại Base Finance - chọn Cài đặt - Thông tin công ty:
Mỗi system chỉ có thể sử dụng duy nhất 01 đơn vị tiền tệ đã thiết lập tại đây và không thể thay đổi khi đang có tài khoản tiền.
Hiện tại, bên cạnh VND, doanh nghiệp có thể lựa chọn một trong số nhiều các loại đơn vị tiền tệ quốc tế khác.
Câu trả lời này có giúp ích cho bạn không? Yes No
Send feedback




